A digital interface for Smart PSS security software featuring icons for Live View, Playback, and Devices

How To View and Clip Playback Footage in Smart PSS

This guide will walk you through the step-by-step process of how to view and clip playback footage using Smart PSS. Whether you need to review past events or export a video clip for records, these instructions will help you navigate the software easily and efficiently.

817-632-4246

Step-by-Step Process of How To View and Clip Playback Footage Using Smart PSS

Step 1

Open the Smart PSS app on your desktop

The circular blue and black Live View camera icon for the Smart PSS commercial security software.

Step 2

Click on Devices

Close-up of the blue and black circular Live View camera icon for Smart PSS security software

Step 3

Manually login to the NVR and bring it online

You will use the camera information that you receive/request from Sentry to login to the system. Reach out to our office if you do not have this information and we can provide it to you.

A software dialogue box in Smart PSS

Step 4

Click on the + to add a new page that will take you back to the dashboard

You will use the camera information that you receive/request from Sentry to login to the system. Reach out to our office if you do not have this information and we can provide it to you.

Close-up of the manual winch handle, trailer hitch, and weatherproof equipment

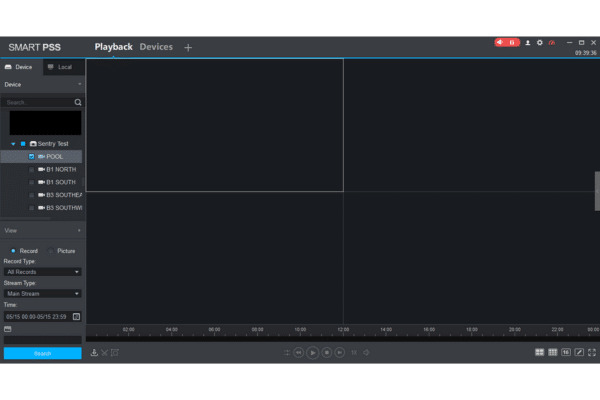
Step 5

Click on playback

You will use the camera information that you receive/request from Sentry to login to the system. Reach out to our office if you do not have this information and we can provide it to you.

Smart PSS main menu showing the Search section with the Playback film reel icon

Step 6

Check the box of the camera that you are wanting to view playback for

Detail view of a mobile security trailer's front hardware

Step 7

Click on the calendar icon that is circled and pick the date of the footage you are trying to pull

If it has a blue dot, there is footage from that day.

Smart PSS Playback screen with a red arrow pointing to the calendar popup for selecting specific start and end times

Step 8

You will need to input the timeframe of the footage you want to view. On the left will be the start time and, on the right, will be the end time.

It is 24-hour time so you will need to do those calculations to ensure it is the correct time you are looking for

Make sure to hover your mouse over the highlighted area while entering the time, it will not work if your cursor is not in the box when inputting the numbers.

Smart PSS interface showing a red box around the specific start and end time input fields

Step 9

You will then click the search button that is highlighted. You will see a green line or a green/yellow line at the bottom of the screen. This indicates that you are ready to view the footage. You will then click the play button that is circled to start the playback.

The Smart PSS playback interface with a red box around the Search button

Step 10

You will need to then click on the scissor icon that is circled in red and adjust the time to clip the incident you are trying to save. There is a slider on the left and right that you will need to move to your desired times.

Smart PSS playback timeline with a red circle highlighting the scissors

Step 11

You will need to click on the scissor icon one more time to clip the footage. Then this box will pop up. You will need to decide where you want your footage to save to in your computer.

The Export Setup window in Smart PSS showing path selection and export format options

Step 12

You will need click the drop down arrow and select MP4 and then click browse to determine which folder you want to save your footage to.

Smart PSS file browser and export settings with red indicators

Step 13

You will get a pop up that states the message below. You can just press ok.

A final Smart PSS prompt asking to stop playback before exporting

Step 14

You will see that it is exporting and will receive the message that is highlighted in the bottom right corner to confirm that it is finished exporting.

The Smart PSS Export Progress window and a Prompt notification

Step 15

Go back to your desktop and click on the files. You will then navigate to the files application to find the location of your saved footage.

A close-up of the Windows taskbar highlighting the File Explorer icon to locate exported video files.

Step 16

You will see it in the folder where you saved the footage.

Windows File Explorer showing the successfully exported security video file saved to the desktop.

A Few Tips:

  • We recommend not saving more than an hour of footage at the MAXIMUM due to how hard it makes your computer work. You can save an hour at a time if you need to save a clip that is more than an hour long.
  • For example, if you need to save a clip that is from 2PM-4PM, we recommend saving the hour of footage from 2-3 and then from 3-4 to ensure that your computer can save it effectively.

Have more questions?
We have answers. Call us today.

817-632-4246 Contact Us
Looking for Assistance?

Have questions or want a free security assessment? Our team is ready to help.

New Security Systems

Schedule a consultation or system design

Existing Systems

Service, maintenance, and upgrades

Arrow